電話:400-9969-506
QQ:2741116952
郵箱:hongsen@hongszg.com
地址:深圳市龍華區龍華街道清湖社區清湖村寶能科技園12棟6層A座
一、主要原理 機械式蒸汽再壓縮MVR蒸發器利用蒸發器中產生的二次蒸汽,經壓縮機壓縮,壓力、溫度升高,熱焓增加,然后送到蒸發器的加熱室當作加熱蒸汽使用,使料液維持沸騰狀態,而加熱蒸汽本身則冷凝......
保 排放達標
快 24小時快速響應

一、主要原理
機械式蒸汽再壓縮MVR蒸發器利用蒸發器中產生的二次蒸汽,經壓縮機壓縮,壓力、溫度升高,熱焓增加,然后送到蒸發器的加熱室當作加熱蒸汽使用,使料液維持沸騰狀態,而加熱蒸汽本身則冷凝成水。這樣,原來要廢棄的蒸汽就得到了充分的利用,回收了潛熱,又提高了熱效率,生蒸汽的經濟性相當于多效蒸發的30效,減少了對外部加熱及冷卻資源的需求,降低能耗,減少污染。

二、適用范圍
機械式蒸汽再壓縮MVR蒸發器,適用于牛奶、葡萄糖、有機酸、VC、木糖、制藥、化工、生物工程、環保工程、廢液回收、造紙、制鹽等行業進行蒸發濃縮、結晶。包括板式、管式、板管結合式,可以加入MVR、TVR節能技術裝置。特別是沸點升高較低的物料或易蒸發的稀物料。一般使用在蒸發量≥2t/h、蒸汽價格比較貴而電價不是很高的場合,蒸發量越大的場合越適用。
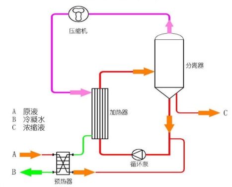
三、系統組成

四、工藝流程

五、主要特點
1、 MVR 節能蒸發器技術是目前國際較為先進的蒸發器技術,僅需要極少量生蒸汽(開機啟動時需少量生蒸汽,正常運行中幾乎不再需要生蒸汽),極大地降低企業運行成本,減少環境污染。
2、由于采用壓縮機提供熱源,和傳統蒸發器相比,溫差小得多,能夠達到溫和蒸發,極大地提高產品質量、降低結垢。
3、 無需冷凝器或只需很小面積的冷凝器,結構與流程非常簡單,全自動操作,可連續運行,安全可靠。
4、 設備內配CIP清洗管路,可實現就地清洗,整套設備 操作方便,無死角。
5、 該蒸發器是物料在低溫(蒸發溫度35℃-100℃)、且不產生泡沫的狀態下進行蒸發,料液均勻,不跑料,不易結焦,物料加熱變性較小。
6、 傳統多效蒸發器采用新鮮蒸汽作為能源,如五效蒸發器蒸發1噸水一般消耗新鮮蒸汽0.23噸;MVR機械壓縮蒸發器消耗的能源是電能,蒸發1噸水一般消耗電15-27度,一般沸點升高較小的物料可以達到噸水電耗20度以下。能源節省程度與用戶當地的新鮮蒸汽單價與電價密切相關,如蒸汽單價180元/噸,電價每度0.7元與五效蒸發器比,每蒸發一噸水能耗節省0.23*180-20*0.7=27.4元,如蒸發量為100噸,每年運行時間為330天,每天工作24小時,每年的節約能耗費用是27.4*100*24*330=21700800元。MVR蒸發器比五效蒸發器節能60%以上。
7、MVR機械壓縮蒸發器的價格是多效蒸發器的2倍上下,對于新建項目,比較投資差異,投資采購MVR多花的投入一般在300個運行日內可收回。對于用MVR機械壓縮蒸發器替換原有的多效蒸發器的節能改造項目,改造投資一般在500個運行工作日內可以收回。
MVR蒸發器裝置多少錢?
(我們可做的規格:0.1T/H、0.2T/H、1T/H.....100T/H不等)
撥打電話詢價:400-9969-506